主流综合型面板(功能全面,适合新手和中小企业)
这类面板旨在提供一个“一站式”的解决方案,让你通过图形化界面轻松管理服务器的几乎所有方面,包括网站、数据库、FTP、DNS、SSL 证书、防火墙等。

宝塔面板
宝塔面板是目前国内最流行、用户量最大的面板之一,尤其在国内市场占据主导地位。
-
优点:
- 中文界面友好: 对中文用户极其友好,文档和社区支持非常完善。
- 功能全面: 集成了 Web 服务、数据库、FTP、文件管理、计划任务、SSL 证书申请、防火墙等几乎所有常用功能。
- 一键部署: 一键安装 LNMP (Linux + Nginx + MySQL + PHP) 或 LAMP (Linux + Apache + MySQL + PHP) 环境,非常方便。
- 插件丰富: 拥有大量应用商店插件,可以一键部署各种开源软件,如 WordPress, Discuz, Nextcloud 等。
- 免费版本: 提供功能非常强大的免费版,足以满足绝大多数个人用户和小型企业的需求。
- 界面美观: 界面设计现代化,操作直观。
-
缺点:
- 安全隐患 (最重要): 由于其极高的普及度,是黑客攻击的主要目标,面板本身如果存在漏洞或用户使用了弱密码,服务器很容易被入侵。必须及时更新面板和系统,并设置强密码。
- 闭源: 免费版是闭源的,专业版和企业版需要付费,这导致社区无法审查其全部代码,安全性存在一定不确定性。
- 资源占用: 相比纯命令行或轻量级面板,宝塔会占用一定的服务器资源(内存和CPU)。
-
适合人群: Linux 新手、个人开发者、中小型企业、需要快速建站的用户。
(图片来源网络,侵删)
aaPanel (宝塔国际版)
aaPanel 是宝塔面板的官方国际版,界面和功能与宝塔基本一致,但服务器位于海外,主要面向国际用户。
-
优点:
- 宝塔面板的所有优点它都有。
- 面向国际: 有英文界面,官方文档和社区支持也是英文的,适合海外用户。
- 更新相对独立: 有时更新节奏与国内版不同。
-
缺点:
- 同样存在宝塔面板的安全隐患问题。
- 在中国的访问速度可能较慢。
-
适合人群: 海外用户、需要英文界面的用户。
(图片来源网络,侵删)
CyberPanel
CyberPanel 是一个基于 OpenLiteSpeed 的现代化面板,主打高性能和低资源占用。
-
优点:
- 高性能: 底层使用 OpenLiteSpeed Web 服务器,性能远超传统的 Nginx 和 Apache,特别适合高流量的网站。
- 资源占用低: 相比宝塔,它对内存和 CPU 的占用更少。
- 原生支持 PHP: OpenLiteSpeed 对 PHP 的支持和优化非常好,无需通过 FPM 来运行 PHP。
- 免费且开源: 核心功能免费且开源,社区活跃。
-
缺点:
- 学习曲线: 相比宝塔,用户群体较小,社区和中文资源不如宝塔丰富。
- 功能侧重: 虽然功能也很多,但整体生态和插件丰富度略逊于宝塔。
-
适合人群: 对网站性能有较高要求的用户、开发者、虚拟主机提供商。
轻量级与专业型面板(专注特定领域,性能和安全性更高)
这类面板通常更专注于某一个或几个核心功能,界面更简洁,资源占用更少,安全性也相对更高。
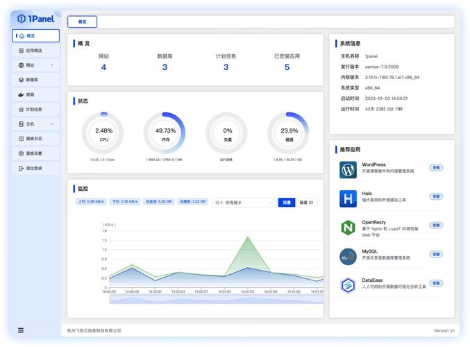
1Panel
1Panel 是一个比较新的国产面板,旨在成为一个现代化、安全、高效的运维工具。
-
优点:
- 现代化设计: 界面设计非常现代、简洁、美观,用户体验很好。
- 安全性高: 从设计之初就非常注重安全,遵循了多项安全最佳实践。
- 开源免费: 完全开源免费,社区活跃,更新迭代快。
- 功能精炼: 虽然功能不如宝塔多,但涵盖了最核心的服务器管理需求,没有冗余功能。
- 低资源占用: 性能表现优秀,资源占用低。
-
缺点:
- 生态较新: 相比宝塔,应用商店的插件和应用数量还比较少。
- 知名度: 作为新面板,知名度和用户群体还在建设中。
-
适合人群: 追求现代化界面、注重安全性和性能、不希望面板过于臃肿的用户。
aapanel (另一个 aapanel,注意区分)
这里指的是另一个名为 aapanel 的面板,基于 Apache 和 Nginx,比较小众。
-
优点:
- 轻量级,资源占用小。
- 界面简洁。
-
缺点:
- 用户群体非常小,社区支持几乎为零。
- 功能相对基础,更新缓慢。
-
适合人群: 不推荐普通用户使用,更适合有特定定制需求的开发者。
云服务商自带控制台
如果你使用的是阿里云、腾讯云、AWS、Google Cloud、Vultr、DigitalOcean 等云服务商,它们都提供了功能强大的 Web 控制台。
-
优点:
- 官方原生支持: 与云服务深度集成,管理云服务器(ECS, EC2, Droplet 等)、负载均衡、对象存储、数据库等云资源极其方便。
- 高可用性和可靠性: 由云服务商提供保障,稳定性和可靠性高。
- 安全性好: 通常具备更高级的安全组(防火墙)、访问控制等安全特性。
-
缺点:
- 不直接管理服务器软件: 它们主要用于管理云基础设施,而不是直接在服务器上安装和管理网站、数据库等应用软件,你需要先在控制台创建好服务器,然后再通过 SSH 或第三方面板来部署应用。
- 学习成本: 需要同时学习云平台的基础知识和服务器运维知识。
-
适合人群: 所有使用云服务的用户,无论新手还是专家,它是你管理云资源的必备工具,但通常需要配合其他面板或命令行来完成应用部署。
其他特定用途面板
Webmin
一个非常老牌和强大的基于 Web 的 Unix 系统管理工具。
-
优点:
- 功能极其强大: 几乎可以管理服务器的每一个方面,包括用户、磁盘配额、网络、服务进程等,就像一个图形化的
vi编辑器。 - 模块化: 拥有大量的模块,可以扩展其功能。
- 跨平台: 不仅支持 Linux,还支持 macOS、BSD 等。
- 功能极其强大: 几乎可以管理服务器的每一个方面,包括用户、磁盘配额、网络、服务进程等,就像一个图形化的
-
缺点:
- 界面陈旧: 界面设计非常复古,用户体验不佳。
- 配置复杂: 对于新手来说,功能过于复杂,容易误操作。
-
适合人群: 经验丰富的系统管理员,喜欢对系统进行精细化控制。
KeyHelp
一个功能强大的商业面板,主要面向欧洲市场。
-
优点:
- 功能全面,性能优秀。
- 商业支持,稳定可靠。
-
缺点:
- 收费: 需要付费购买许可证。
- 主要市场在欧洲,中文支持较少。
总结与选择建议
| 面板名称 | 类型 | 主要优点 | 主要缺点 | 适合人群 |
|---|---|---|---|---|
| 宝塔面板 | 综合型 | 功能强大、中文友好、免费版够用、生态丰富 | 安全风险高、闭源、资源占用较高 | Linux新手、个人用户、中小企业 |
| 1Panel | 综合型 | 现代化界面、安全性高、开源免费、低资源占用 | 生态较新、插件较少 | 追求安全、性能和现代体验的用户 |
| CyberPanel | 综合型 | 高性能(OpenLiteSpeed)、低资源占用、免费开源 | 学习曲线稍陡、社区较小 | 对网站性能有高要求的用户 |
| 云服务商控制台 | 基础设施 | 管理云资源方便、官方支持、安全性高 | 不直接管理服务器应用软件 | 所有云服务器用户(必备工具) |
| Webmin | 专业系统管理 | 功能极其强大、模块化、跨平台 | 界面陈旧、配置复杂 | 经验丰富的系统管理员 |
如何选择?
- 如果你是 Linux 新手,或者想快速搭建一个网站,不差钱(或者愿意承担风险):
